Перейти к основному содержанию
Перейти к основному содержанию

Начало работы с ClickStack

Благодаря готовым Docker-образам начать работу с ClickStack очень просто. Эти образы собраны на основе официального Debian-пакета ClickHouse и доступны в нескольких вариантах для разных сценариев использования.

Локальное развертывание

Самый простой вариант — единый образ (single-image distribution), который включает все основные компоненты стека, упакованные вместе:

  • HyperDX UI
  • OTel collector
  • ClickHouse

Этот образ «все-в-одном» позволяет запустить полный стек одной командой, что делает его удобным для тестирования, экспериментов или быстрых локальных развертываний.

Развертывание стека с помощью Docker

Следующая команда запустит OTel collector (на портах 4317 и 4318) и HyperDX UI (на порту 8080).

docker run -p 8080:8080 -p 4317:4317 -p 4318:4318 docker.hyperdx.io/hyperdx/hyperdx-all-in-one
Сохранение данных и настроек

Чтобы сохранять данные и настройки между перезапусками контейнера, вы можете изменить приведённую выше команду Docker, чтобы примонтировать пути /data/db, /var/lib/clickhouse и /var/log/clickhouse-server.

Например:

# измените команду, чтобы примонтировать пути \{#modify-command-to-mount-paths}
docker run \
  -p 8080:8080 \
  -p 4317:4317 \
  -p 4318:4318 \
  -v "$(pwd)/.volumes/db:/data/db" \
  -v "$(pwd)/.volumes/ch_data:/var/lib/clickhouse" \
  -v "$(pwd)/.volumes/ch_logs:/var/log/clickhouse-server" \
  docker.hyperdx.io/hyperdx/hyperdx-all-in-one

Перейдите по адресу http://localhost:8080, чтобы получить доступ к HyperDX UI.

Создайте пользователя, указав имя пользователя и пароль, удовлетворяющий требованиям к сложности.

HyperDX UI

HyperDX автоматически подключится к локальному кластеру и создаст источники данных для логов, трассировок, метрик и сеансов, что позволит вам сразу начать изучать продукт.

Изучите продукт

После развертывания стека попробуйте один из наших примерных наборов данных.

Чтобы продолжить работу с локальным кластером:

  • Пример набора данных — загрузите пример набора данных из нашего публичного демо и продиагностируйте простую проблему.
  • Локальные файлы и метрики — загрузите локальные файлы и настройте мониторинг системы на OSX или Linux с использованием локального OTel collector.

Либо вы можете подключиться к демо-кластеру, где доступен более крупный набор данных:

Развертывание с ClickHouse Cloud

Пользователи могут развернуть ClickStack с использованием ClickHouse Cloud, получая полностью управляемый и защищённый бэкенд при сохранении полного контроля над ингестией, схемой и процессами наблюдаемости.

Создание сервиса ClickHouse Cloud

Следуйте руководству по началу работы с ClickHouse Cloud, чтобы создать сервис.

Копирование параметров подключения

Чтобы найти параметры подключения для HyperDX, перейдите в консоль ClickHouse Cloud и нажмите кнопку Connect на боковой панели.

Скопируйте параметры HTTP-подключения, в частности HTTPS-эндпойнт (endpoint) и пароль.

Connect Cloud
Развертывание в продакшене

Хотя для подключения HyperDX мы будем использовать пользователя default, мы рекомендуем создать выделенного пользователя при переходе в продакшн.

Развертывание с помощью Docker

Откройте терминал и экспортируйте скопированные выше учётные данные:

export CLICKHOUSE_USER=default
export CLICKHOUSE_ENDPOINT=<YOUR HTTPS ENDPOINT>
export CLICKHOUSE_PASSWORD=<YOUR_PASSWORD>

Выполните следующую команду docker:

docker run -e CLICKHOUSE_ENDPOINT=${CLICKHOUSE_ENDPOINT} -e CLICKHOUSE_USER=default -e CLICKHOUSE_PASSWORD=${CLICKHOUSE_PASSWORD} -p 8080:8080 -p 4317:4317 -p 4318:4318 docker.hyperdx.io/hyperdx/hyperdx-all-in-one

Будет запущен OTel collector (на портах 4317 и 4318), а также интерфейс HyperDX (на порту 8080).

Перейдите по адресу http://localhost:8080, чтобы открыть интерфейс HyperDX.

Создайте пользователя, указав имя пользователя и пароль, соответствующий требованиям к сложности.

HyperDX Login

Создание подключения к ClickHouse Cloud

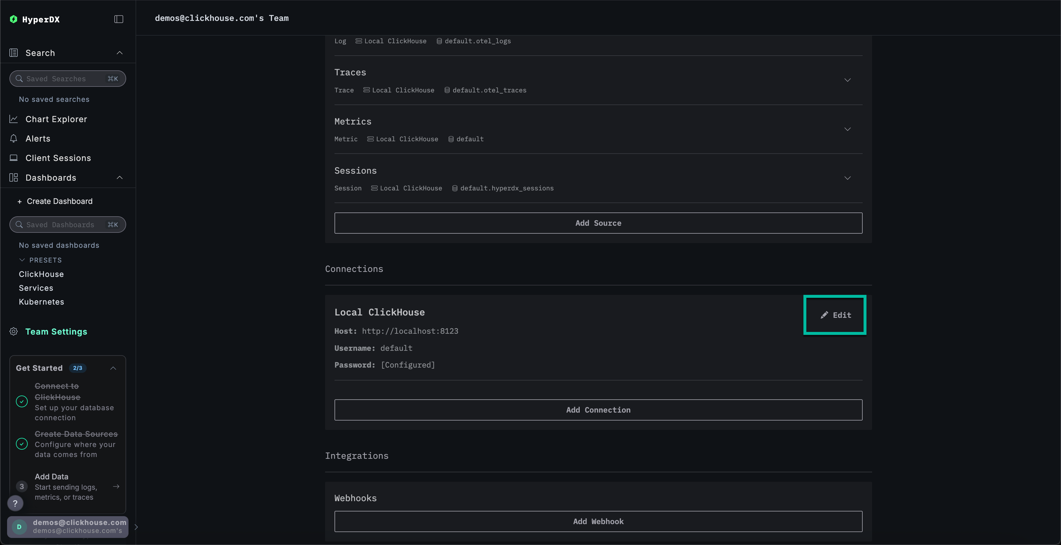
Перейдите в Team Settings и нажмите Edit для Local Connection:

Edit Connection

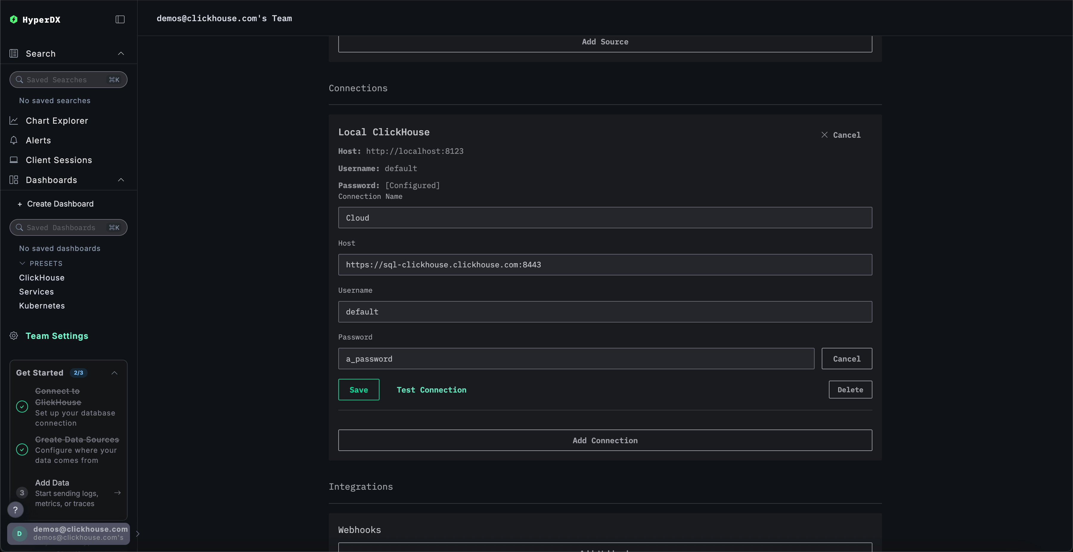
Переименуйте подключение в Cloud и заполните форму учётными данными вашего сервиса ClickHouse Cloud, затем нажмите Save:

Create Cloud connection

Изучение продукта

После развертывания стека попробуйте один из наших примерных наборов данных.

  • Пример набора данных — загрузите пример набора данных из нашего публичного демо и продиагностируйте простую проблему.
  • Локальные файлы и метрики — загрузите локальные файлы и отслеживайте состояние системы на OSX или Linux, используя локальный OTel collector.

Локальный режим

Локальный режим — это способ развернуть HyperDX без необходимости проходить аутентификацию.

Аутентификация в этом режиме не поддерживается.

Этот режим предназначен для быстрого тестирования, разработки, демонстраций и отладки, когда аутентификация и сохранение настроек не требуются.

Облачная версия

Вы можете использовать облачную версию HyperDX в локальном режиме, доступную по адресу play.hyperdx.io.

Самостоятельно размещаемая версия

Запуск с помощью Docker

Локальный образ в режиме самостоятельного размещения также поставляется с преднастроенными коллектором OpenTelemetry и сервером ClickHouse. Это упрощает приём телеметрических данных из ваших приложений и их визуализацию в HyperDX при минимальных внешних настройках. Чтобы начать работу с этой версией, просто запустите контейнер Docker с пробросом необходимых портов:

docker run -p 8080:8080 docker.hyperdx.io/hyperdx/hyperdx-local

Вам не будет предложено создать пользователя, так как локальный режим не включает аутентификацию.

Полные реквизиты подключения

Чтобы подключиться к своему внешнему кластеру ClickHouse, вы можете вручную ввести реквизиты подключения.

Либо, для быстрой оценки продукта, вы можете нажать Connect to Demo Server, чтобы получить доступ к предзагруженным наборам данных и опробовать ClickStack без какой-либо настройки.

Реквизиты подключения

При подключении к демо-серверу пользователи могут изучать набор данных, следуя инструкциям по демонстрационному набору данных.